Automated ITIL Workflow: Zabbix + ServiceDesk Plus + Grafana + AD DC
Bài viết xây dựng lab Automated ITIL Workflow trên Ubuntu Server 22.04, tích hợp Active Directory Domain Controller (Windows Server 2022) làm nguồn xác thực tập trung. Toàn bộ dịch vụ cài đặt trực tiếp trên server.
Luồng tự động hóa:
- Zabbix 7.4 phát hiện alert (disk full, host down)
- Webhook tạo ticket trên ServiceDesk Plus và gắn KTV theo round-robin
- Telegram Bot gửi thông báo tức thì đến group/channel
- Grafana hiển thị realtime metrics và trạng thái ticket




- 1. Giới thiệu
- 2. Kiến trúc lab
- 3. Chuẩn bị VM dc — AD Domain Controller
- 4. Chuẩn bị VM itil-stack
- 5. Setup PostgreSQL 16
- 6. Setup Zabbix 7.4
- 7. Setup Grafana
- 8. Setup ServiceDesk Plus 14
- 9. Test Automated Workflow
- 10. Kết quả
1. Giới thiệu
Lab triển khai trên Ubuntu Server 22.04 LTS với Active Directory Domain Controller (Windows Server 2022) làm nguồn xác thực tập trung — tất cả KTV đăng nhập vào SDP, Zabbix và Grafana bằng một tài khoản AD duy nhất. Tất cả dịch vụ cài đặt trực tiếp trên server (bare-metal), không sử dụng container.
| Thành phần | Vai trò |
|---|---|
| Windows Server 2022 | AD DC: xác thực tập trung, DNS nội bộ |
| Zabbix 7.4 | Giám sát hạ tầng, phát hiện sự cố, gửi alert |
| ServiceDesk Plus 14 | ITSM platform, quản lý ticket SLA, xác thực qua AD |
| Grafana | Dashboard tổng hợp metrics Zabbix |
| PostgreSQL 16 | Backend database dùng chung cho Zabbix và SDP |
Phần mềm sử dụng:
- Zabbix 7.4 (open source, cài từ repo chính thức)
- Grafana latest (cài từ repo chính thức)
- ManageEngine ServiceDesk Plus 14 (trial 30 ngày)
- PostgreSQL 16 (apt)
2. Kiến trúc lab
2.1. Topology
┌──────────────────────────────────────────────────────────────────────┐
│ VMware ESXi — Lab-vlan200 (10.10.200.0/24) │
│ │
│ ┌────────────────────────────────────────────┐ │
│ │ itil-stack (10.10.200.11) │ │
│ │ Ubuntu Server 22.04 — 16 vCPU, 24GB RAM │ │
│ │ 100GB Disk │ │
│ │ │ │
│ │ ┌────────────┐ ┌──────────────────────┐ │ │
│ │ │ Zabbix 7.4 │ │ ServiceDesk Plus 14 │ │ │
│ │ │ :8080 │ │ :8400 │ │ │
│ │ └────────────┘ └──────────────────────┘ │ │
│ │ ┌────────────┐ ┌──────────────────────┐ │ │
│ │ │ Grafana │ │ PostgreSQL 16 │ │ │
│ │ │ :3000 │ │ :5432 │ │ │
│ │ └────────────┘ └──────────────────────┘ │ │
│ └────────────────────────────────────────────┘ │
│ │ Zabbix Agent │ LDAP Auth │
│ ┌─────────┴──────────┐ ┌───────┴────────────────────┐ │
│ ▼ ▼ ▼ │ │
│ ┌───────────────────────────────────────────────────────┴──┐ │
│ │ dc (10.10.200.12) │ │
│ │ Windows Server 2022 — AD DC, DNS │ │
│ │ Domain: anhlx.lab │ │
│ │ Zabbix Agent 2 :10050 │ │
│ └──────────────────────────────────────────────────────────┘ │
└──────────────────────────────────────────────────────────────────────┘
2.2. Kế hoạch IP và phần mềm
| VM | Hostname | IP | OS | Vai trò |
|---|---|---|---|---|
| Stack | itil-stack |
10.10.200.11 |
Ubuntu Server 22.04 | Zabbix + Grafana + SDP + PostgreSQL |
| DC | dc |
10.10.200.12 |
Windows Server 2022 | AD DC + DNS + Zabbix Agent |
Port mapping trên itil-stack:
| Service | Port | URL |
|---|---|---|
| PostgreSQL | 5432 | TCP |
| Zabbix Web | 8080 | http://10.10.200.11:8080 |
| Zabbix Server | 10051 | TCP |
| Zabbix Agent | 10050 | TCP |
| Grafana | 3000 | http://10.10.200.11:3000 |
| ServiceDesk Plus | 8400 | https://10.10.200.11:8400 |
Thông tin AD Domain:
| Tham số | Giá trị |
|---|---|
| Domain name | anhlx.lab |
| NetBIOS | ANHLX |
| Domain Controller | dc.anhlx.lab (10.10.200.12) |
| LDAP port | 389 |
| Service account | CN=svc-ldap,OU=ServiceAccounts,OU=ITIL-Lab,DC=anhlx,DC=lab |
2.3. Luồng Automated ITIL Workflow
┌─────────────────┐
│ Sự cố xảy ra │
│ (disk full / │
│ host down) │
└────────┬────────┘
│
┌────────▼────────┐
│ Zabbix Agent │
│ phát hiện │
└────────┬────────┘
│
┌────────▼────────┐
│ Zabbix Server │
│ Trigger kích │
│ hoạt (PROBLEM) │
└────────┬────────┘
│
┌────────────────────┼──────────────────────┐
▼ ▼ ▼
┌─────────────────┐ ┌─────────────────┐ ┌────────────────┐
│ Webhook → SDP │ │ Telegram Bot │ │ Grafana │
│ Tạo ticket │ │ Gửi alert │ │ Dashboard │
│ Round-robin │ │ tức thì tới │ │ realtime │
│ Assign (AD) │ │ group/channel │ │ update │
└────────┬────────┘ └─────────────────┘ └────────────────┘
│
┌────────▼──────────────────────────────────────────────┐
│ Level 1 — Round-robin (xử lý ban đầu): │
│ Ticket 1 → nguyenvana@anhlx.lab │
│ Ticket 2 → tranthib@anhlx.lab │
│ Ticket 3 → levanc@anhlx.lab │
│ Ticket 4 → nguyenvana@anhlx.lab ... │
└──────────────────────────┬────────────────────────────┘
│ Quá SLA / Không xử lý được
┌─────────────▼─────────────┐
│ Level 2 — phamvand │
│ (Escalation từ L1) │
└─────────────┬─────────────┘
│ Quá SLA
┌─────────────▼─────────────┐
│ Level 3 — hoangvane │
│ (Escalation từ L2) │
└───────────────────────────┘
3. Chuẩn bị VM dc — AD Domain Controller
3.1. Cấu hình IP tĩnh và hostname
Trên Windows Server 2022 vừa cài xong:
# Xem tên interface hiện tại
Get-NetAdapter
# Đặt IP tĩnh (thay "Ethernet0" bằng tên interface thực)
New-NetIPAddress -InterfaceAlias "Ethernet0" `
-IPAddress "10.10.200.12" `
-PrefixLength 24 `
-DefaultGateway "10.10.200.1"
# Đặt DNS tự trỏ về chính mình (AD DNS)
Set-DnsClientServerAddress -InterfaceAlias "Ethernet0" `
-ServerAddresses "10.10.200.12","8.8.8.8"
# Đổi hostname
Rename-Computer -NewName "dc" -Restart
3.2. Cài đặt AD DS và promote Domain Controller
Sau khi máy khởi động lại:
# Cài role AD DS và DNS
Install-WindowsFeature -Name AD-Domain-Services, DNS `
-IncludeManagementTools
# Promote lên Domain Controller — tạo forest mới
Import-Module ADDSDeployment
Install-ADDSForest `
-DomainName "anhlx.lab" `
-DomainNetbiosName "ANHLX" `
-DomainMode "WinThreshold" `
-ForestMode "WinThreshold" `
-InstallDns `
-SafeModeAdministratorPassword (ConvertTo-SecureString "Admin@2026DC" -AsPlainText -Force) `
-Force

Máy sẽ tự động khởi động lại sau khi promote thành công. Sau khi reboot, đăng nhập bằng
ANHLX\Administrator.
Xác nhận AD đã sẵn sàng:
# Kiểm tra domain
Get-ADDomain
# Kiểm tra DNS
Resolve-DnsName anhlx.lab

3.3. Cấu hình DNS Forwarder trên DC
Sự kiện sau khi promote DC xong, AD DNS mặc định chỉ resolve nội bộ. Cần bật forwarder để DC tự chuyển tiếp các query không thuộc domain ra internet — giúp tất cả VM trong lab chỉ cần truyền một DNS duy nhất là DC.
# Cấu hình DNS Forwarder — forward query external ra 8.8.8.8 và 8.8.4.4
Set-DnsServerForwarder -IPAddress "8.8.8.8","8.8.4.4" -PassThru
# Xác nhận
Get-DnsServerForwarder
Kiểm tra forwarder hoạt động:
# Resolve domain nội bộ
Resolve-DnsName dc.anhlx.lab
# Resolve domain external qua forwarder
Resolve-DnsName google.com

Từ đây, tất cả VM trong lab chỉ cần đặt DNS duy nhất là
10.10.200.12. DC sẽ tự phân giảianhlx.labnội bộ và forward query còn lại (apt, wget, …) ra internet.
3.4. Tạo OU, Service Account và tài khoản KTV
Tạo cấu trúc OU và tài khoản cần thiết:
# Tạo OU
New-ADOrganizationalUnit -Name "ITIL-Lab" -Path "DC=anhlx,DC=lab"
New-ADOrganizationalUnit -Name "Technicians" -Path "OU=ITIL-Lab,DC=anhlx,DC=lab"
New-ADOrganizationalUnit -Name "ServiceAccounts" -Path "OU=ITIL-Lab,DC=anhlx,DC=lab"
New-ADOrganizationalUnit -Name "Groups" -Path "OU=ITIL-Lab,DC=anhlx,DC=lab"
# Tạo Service Account cho LDAP binding (dùng bởi SDP, Zabbix, Grafana)
New-ADUser `
-Name "svc-ldap" `
-SamAccountName "svc-ldap" `
-UserPrincipalName "svc-ldap@anhlx.lab" `
-Path "OU=ServiceAccounts,OU=ITIL-Lab,DC=anhlx,DC=lab" `
-AccountPassword (ConvertTo-SecureString "Svc@Ldap2026" -AsPlainText -Force) `
-PasswordNeverExpires $true `
-CannotChangePassword $true `
-Enabled $true
# Tạo 5 tài khoản KTV (3 Level 1 + 1 Level 2 + 1 Level 3)
$ktv = @(
@{Name="Nguyen Van A"; Sam="nguyenvana"; Email="nguyenvana@anhlx.lab"},
@{Name="Tran Thi B"; Sam="tranthib"; Email="tranthib@anhlx.lab"},
@{Name="Le Van C"; Sam="levanc"; Email="levanc@anhlx.lab"},
@{Name="Pham Van D"; Sam="phamvand"; Email="phamvand@anhlx.lab"},
@{Name="Hoang Van E"; Sam="hoangvane"; Email="hoangvane@anhlx.lab"}
)
foreach ($k in $ktv) {
New-ADUser `
-Name $k.Name `
-GivenName ($k.Name.Split(" ")[0]) `
-Surname ($k.Name.Split(" ")[-1]) `
-SamAccountName $k.Sam `
-UserPrincipalName "$($k.Sam)@anhlx.lab" `
-EmailAddress $k.Email `
-DisplayName $k.Name `
-Path "OU=Technicians,OU=ITIL-Lab,DC=anhlx,DC=lab" `
-AccountPassword (ConvertTo-SecureString "Ktv@Abc2026" -AsPlainText -Force) `
-PasswordNeverExpires $true `
-Enabled $true
}
# Tạo group theo level — đặt trong OU Groups (tránh trùng tên với OU Technicians)
New-ADGroup -Name "L1" -GroupScope Global -Path "OU=Groups,OU=ITIL-Lab,DC=anhlx,DC=lab"
New-ADGroup -Name "L2" -GroupScope Global -Path "OU=Groups,OU=ITIL-Lab,DC=anhlx,DC=lab"
New-ADGroup -Name "L3" -GroupScope Global -Path "OU=Groups,OU=ITIL-Lab,DC=anhlx,DC=lab"
New-ADGroup -Name "Technicians" -GroupScope Global -Path "OU=Groups,OU=ITIL-Lab,DC=anhlx,DC=lab"
Add-ADGroupMember -Identity "L1" -Members "nguyenvana","tranthib","levanc"
Add-ADGroupMember -Identity "L2" -Members "phamvand"
Add-ADGroupMember -Identity "L3" -Members "hoangvane"
Add-ADGroupMember -Identity "Technicians" -Members "nguyenvana","tranthib","levanc","phamvand","hoangvane"
Xác nhận:
Get-ADUser -Filter * -SearchBase "OU=Technicians,OU=ITIL-Lab,DC=anhlx,DC=lab" |
Select-Object Name, SamAccountName, EmailAddress | Format-Table
Get-ADGroupMember "L1" | Select-Object Name
Get-ADGroupMember "L2" | Select-Object Name
Get-ADGroupMember "L3" | Select-Object Name

Cấu trúc KTV theo level:
| Level | Tài khoản | Vai trò |
|---|---|---|
| L1 | nguyenvana, tranthib, levanc |
Nhận ticket đầu tiên theo round-robin, xử lý sự cố thông thường |
| L2 | phamvand |
Nhận escalation từ L1 khi quá SLA hoặc không xử lý được |
| L3 | hoangvane |
Nhận escalation từ L2, xử lý sự cố phức tạp/nghiêm trọng |
3.5. Cài Zabbix Agent 2 trên Windows Server 2022
Tải Zabbix Agent 2 cho Windows tại zabbix.com/download:
- OS: Windows
- Package: Agent 2
Chạy installer, điền:
| Field | Value |
|---|---|
| Host name | DC |
| Zabbix server IP/DNS | 10.10.200.11 |
| Agent listen port | 10050 |
| Server or Proxy for active checks | 10.10.200.11 |


# Kiểm tra service
Get-Service -Name "Zabbix Agent 2"
# Mở firewall
New-NetFirewallRule -DisplayName "Zabbix Agent" -Direction Inbound `
-Protocol TCP -LocalPort 10050 -Action Allow

4. Chuẩn bị VM itil-stack
Trên VM itil-stack (Ubuntu Server 22.04):
# Cập nhật hệ thống
sudo apt update && sudo apt upgrade -y
# Cài các gói cơ bản
sudo apt install -y curl wget gnupg2 apt-transport-https \
software-properties-common ca-certificates lsb-release
# Cấu hình DNS — chỉ cần truyền về DC, DC tự forward external query ra internet
sudo tee /etc/systemd/resolved.conf << 'EOF'
[Resolve]
DNS=10.10.200.12
FallbackDNS=8.8.8.8
Domains=anhlx.lab
EOF
sudo systemctl restart systemd-resolved
# Kiểm tra resolve domain
nslookup dc.anhlx.lab

5. Setup PostgreSQL 16
# Thêm repo PostgreSQL 16
sudo sh -c 'echo "deb https://apt.postgresql.org/pub/repos/apt $(lsb_release -cs)-pgdg main" \
> /etc/apt/sources.list.d/pgdg.list'
wget -qO- https://www.postgresql.org/media/keys/ACCC4CF8.asc | \
sudo tee /etc/apt/trusted.gpg.d/pgdg.asc > /dev/null
sudo apt update
sudo apt install -y postgresql-16 postgresql-client-16
sudo systemctl enable postgresql
sudo systemctl start postgresql
sudo systemctl status postgresql

Tạo database cho Zabbix:
sudo -u postgres psql << 'EOF'
CREATE USER zabbix WITH PASSWORD 'zabbix_pass_2026';
CREATE DATABASE zabbix
OWNER zabbix
ENCODING 'UTF8'
LC_COLLATE='en_US.utf-8'
LC_CTYPE='en_US.utf-8'
TEMPLATE template0;
GRANT ALL PRIVILEGES ON DATABASE zabbix TO zabbix;
\l
EOF
Tạo database cho SDP:
sudo -u postgres psql << 'EOF'
CREATE USER sdpadmin WITH PASSWORD 'sdp_admin_2026';
CREATE DATABASE servicedesk OWNER sdpadmin ENCODING 'UTF8';
GRANT ALL PRIVILEGES ON DATABASE servicedesk TO sdpadmin;
\l
EOF

6. Setup Zabbix 7.4
6.1. Cài đặt Zabbix Server, Frontend, Agent
# Thêm Zabbix repository 7.4
wget https://repo.zabbix.com/zabbix/7.4/release/ubuntu/pool/main/z/zabbix-release/zabbix-release_latest_7.4+ubuntu22.04_all.deb
sudo dpkg -i zabbix-release_latest_7.4+ubuntu22.04_all.deb
sudo apt update
# Cài Zabbix server, frontend (nginx), agent2
# php8.1-pgsql bắt buộc — không có thì wizard chỉ hiện MySQL
sudo apt install -y zabbix-server-pgsql zabbix-frontend-php \
zabbix-nginx-conf zabbix-sql-scripts zabbix-agent2 php8.1-pgsql
# Restart php-fpm để load extension pgsql mới cài
sudo systemctl restart php8.1-fpm
6.2. Import schema và cấu hình database
# Import schema Zabbix vào PostgreSQL
# Dùng PGPASSWORD + -h localhost để tránh lỗi peer auth
zcat /usr/share/zabbix/sql-scripts/postgresql/server.sql.gz | \
PGPASSWORD=zabbix_pass_2026 psql -h localhost -U zabbix zabbix
# Xác nhận schema đã import (phải thấy bảng dbversion)
PGPASSWORD=zabbix_pass_2026 psql -h localhost -U zabbix zabbix \
-c "SELECT mandatory FROM dbversion;"
6.3. Cấu hình Zabbix Server
sudo sed -i 's/^# DBHost=.*/DBHost=localhost/' /etc/zabbix/zabbix_server.conf
sudo sed -i 's/^DBName=.*/DBName=zabbix/' /etc/zabbix/zabbix_server.conf
sudo sed -i 's/^# DBUser=.*/DBUser=zabbix/' /etc/zabbix/zabbix_server.conf
sudo sed -i 's/^# DBPassword=.*/DBPassword=zabbix_pass_2026/' /etc/zabbix/zabbix_server.conf
# Xác nhận
grep -E '^DB' /etc/zabbix/zabbix_server.conf
Cấu hình Zabbix Agent2 trên itil-stack — cho phép zabbix-server passive check chính mình:
# Thêm IP server vào Server= và ServerActive=
sudo sed -i 's/^Server=.*/Server=127.0.0.1,10.10.200.11/' /etc/zabbix/zabbix_agent2.conf
sudo sed -i 's/^ServerActive=.*/ServerActive=127.0.0.1,10.10.200.11/' /etc/zabbix/zabbix_agent2.conf
# Đặt Hostname khớp với tên host trong Zabbix web
# Mặc định là "Zabbix server" — phải đổi thành "itil-stack" để active checks register đúng host
sudo sed -i 's/^Hostname=.*/Hostname=itil-stack/' /etc/zabbix/zabbix_agent2.conf
# Xác nhận
grep -E '^Server|^Hostname' /etc/zabbix/zabbix_agent2.conf
sudo systemctl enable zabbix-server zabbix-agent2
sudo systemctl start zabbix-server zabbix-agent2
sudo systemctl status zabbix-server

6.4. Cấu hình Nginx và PHP cho Zabbix Frontend
# Bỏ comment và đặt listen port + server_name
sudo sed -i 's/#\s*listen\s*8080;/listen 8080;/' /etc/zabbix/nginx.conf
sudo sed -i 's/#\s*server_name\s*example.com;/server_name 10.10.200.11;/' /etc/zabbix/nginx.conf
# Đặt timezone PHP
sudo sed -i 's|.*php_value\[date.timezone\].*|php_value[date.timezone] = Asia/Ho_Chi_Minh|' /etc/zabbix/php-fpm.conf
# Xác nhận
grep -E 'listen|server_name' /etc/zabbix/nginx.conf
grep 'date.timezone' /etc/zabbix/php-fpm.conf
sudo systemctl enable nginx php8.1-fpm
sudo systemctl restart nginx php8.1-fpm zabbix-server
6.5. Cấu hình Zabbix Web lần đầu
Truy cập http://10.10.200.11:8080, làm theo wizard:

| Step | Giá trị |
|---|---|
| Database type | PostgreSQL |
| Database host | localhost |
| Database port | 5432 |
| Database name | zabbix |
| Database schema | (để trống — bảng nằm trong schema public) |
| User | zabbix |
| Password | zabbix_pass_2026 |
| Database TLS encryption | ☐ (không cần — kết nối localhost) |

Đăng nhập Admin / zabbix, đổi mật khẩu ngay: User Settings → Change Password.


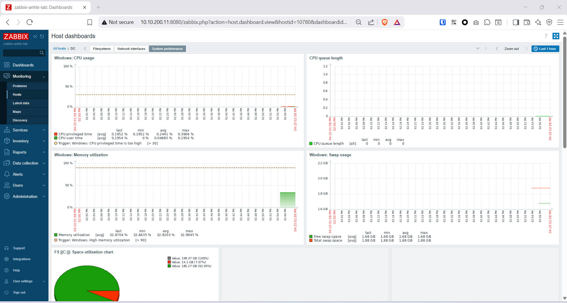
Sửa host “Zabbix server” mặc định — Data Collection → Hosts → Zabbix server → Interfaces → Agent:
- Loại: IP
- IP:
10.10.200.11 - Port:
10050

6.6. Add hosts vào Zabbix
Host 1: dc — Data Collection → Hosts → Create host
| Field | Value |
|---|---|
| Host name | DC |
| Groups | Windows servers |
| Interfaces > Agent | IP: 10.10.200.12, Port: 10050 |
| Templates | Windows by Zabbix agent active |
Hostname phải khớp chính xác với giá trị đã khai báo khi cài agent trên Windows (
DC).


Host 2: itil-stack (self-monitoring)
Mô phỏng add host linux cần monitor
| Field | Value |
|---|---|
| Host name | itil-stack |
| Groups | Linux servers |
| Interfaces > Agent | IP: 10.10.200.11, Port: 10050 |
| Templates | Linux by Zabbix agent active |

Đợi vài phút để hosts chuyển sang màu xanh (Available).
6.7. Cấu hình Zabbix LDAP / Active Directory
Users → Authentication → LDAP settings
| Field | Value |
|---|---|
| Enable LDAP authentication | ☑ |
| LDAP host | ldap://10.10.200.12 |
| Port | 389 |
| Base DN | OU=ITIL-Lab,DC=anhlx,DC=lab |
| Search attribute | sAMAccountName |
| Bind DN | CN=svc-ldap,OU=ServiceAccounts,OU=ITIL-Lab,DC=anhlx,DC=lab |
| Bind password | Svc@Ldap2026 |
Click Test authentication — nhập nguyenvana / Ktv@Abc2026 → hiện “Login name attribute value obtained”: Nguyen Van A là thành công.
Click Update để lưu.



Lưu ý: Người dùng AD đăng nhập lần đầu vào Zabbix sẽ tự động được tạo account với role mặc định User. Để cấp quyền admin, vào **Users → Users →
→ Role → chọn Zabbix Admin hoặc Super Admin**.
Tạo sẵn user LDAP cho KTV (cấp quyền trước):
KTV chỉ cần xem monitoring — dùng role Zabbix User (roleid=1), không phải Admin.
User groupZabbix administratorscho phép truy cập toàn bộ host data (đủ dùng cho lab).
Dùng Zabbix API để tạo 5 user cùng lúc thay vì click từng cái:
ZBX_URL="http://10.10.200.11:8080/api_jsonrpc.php"
ZBX_PASS="<admin-password>" # password của tài khoản Admin Zabbix
# Lấy auth token
# Zabbix 7.x: user.login trả về token, các request sau dùng "Authorization: Bearer"
TOKEN=$(curl -s -X POST "$ZBX_URL" \
-H "Content-Type: application/json" \
-d "{\"jsonrpc\":\"2.0\",\"method\":\"user.login\",\"params\":{\"username\":\"Admin\",\"password\":\"$ZBX_PASS\"},\"id\":1}" \
| python3 -c "import sys,json; print(json.load(sys.stdin)['result'])")
echo "Token: $TOKEN"
# Lấy usrgrpid của group "Zabbix administrators"
# Zabbix 7.x: dùng header "Authorization: Bearer <token>" thay vì field "auth"
GRPID=$(curl -s -X POST "$ZBX_URL" \
-H "Content-Type: application/json" \
-H "Authorization: Bearer $TOKEN" \
-d "{\"jsonrpc\":\"2.0\",\"method\":\"usergroup.get\",\"params\":{\"filter\":{\"name\":\"Zabbix administrators\"},\"output\":[\"usrgrpid\"]},\"id\":1}" \
| python3 -c "import sys,json; print(json.load(sys.stdin)['result'][0]['usrgrpid'])")
echo "Group ID: $GRPID"
# Tạo 5 KTV — role Zabbix User (roleid=1), passwd dummy (LDAP sẽ override)
for data in "nguyenvana:Nguyen Van A" "tranthib:Tran Thi B" "levanc:Le Van C" \
"phamvand:Pham Van D" "hoangvane:Hoang Van E"; do
sam="${data%%:*}"
name="${data#*:}"
curl -s -X POST "$ZBX_URL" \
-H "Content-Type: application/json" \
-H "Authorization: Bearer $TOKEN" \
-d "{\"jsonrpc\":\"2.0\",\"method\":\"user.create\",\"params\":{\"username\":\"$sam\",\"name\":\"$name\",\"passwd\":\"Zbx_Dummy@2026\",\"usrgrps\":[{\"usrgrpid\":\"$GRPID\"}],\"roleid\":\"1\"},\"id\":1}" \
| python3 -c "import sys,json; r=json.load(sys.stdin); print('$sam:', 'OK userid=' + str(r['result']['userids'][0]) if 'result' in r else r['error']['data'])"
done


7. Setup Grafana
7.1. Cài đặt Grafana
# Thêm Grafana repository
wget -q -O /usr/share/keyrings/grafana.key https://apt.grafana.com/gpg.key
echo "deb [signed-by=/usr/share/keyrings/grafana.key] https://apt.grafana.com stable main" | \
sudo tee /etc/apt/sources.list.d/grafana.list
sudo apt update
sudo apt install -y grafana
# Cài Zabbix plugin (Grafana 10+: dùng "grafana cli" thay vì "grafana-cli")
sudo grafana cli plugins install alexanderzobnin-zabbix-app
sudo systemctl enable grafana-server
sudo systemctl start grafana-server
sudo systemctl status grafana-server


Truy cập http://10.10.200.11:3000, đăng nhập admin / admin, đổi mật khẩu.

Kích hoạt plugin: Administration → Plugins → tìm Zabbix → Enable.

7.2. Cấu hình Grafana LDAP / Active Directory
sudo tee /etc/grafana/ldap.toml << 'EOF'
[[servers]]
host = "10.10.200.12"
port = 389
use_ssl = false
start_tls = false
bind_dn = "CN=svc-ldap,OU=ServiceAccounts,OU=ITIL-Lab,DC=anhlx,DC=lab"
bind_password = "Svc@Ldap2026"
search_base_dns = ["OU=ITIL-Lab,DC=anhlx,DC=lab"]
search_filter = "(sAMAccountName=%s)"
[servers.attributes]
name = "displayName"
username = "sAMAccountName"
member_of = "memberOf"
email = "mail"
[[servers.group_mappings]]
group_dn = "CN=Technicians,OU=Groups,OU=ITIL-Lab,DC=anhlx,DC=lab"
org_role = "Editor"
[[servers.group_mappings]]
group_dn = "*"
org_role = "Viewer"
EOF
Bật LDAP trong grafana.ini:
sudo sed -i 's|^;\?\[auth.ldap\]|[auth.ldap]|' /etc/grafana/grafana.ini
sudo sed -i '/^\[auth.ldap\]/,/^\[/ s|^;\?enabled\s*=.*|enabled = true|' /etc/grafana/grafana.ini
sudo sed -i '/^\[auth.ldap\]/,/^\[/ s|^;\?config_file\s*=.*|config_file = /etc/grafana/ldap.toml|' /etc/grafana/grafana.ini
sudo sed -i '/^\[auth.ldap\]/,/^\[/ s|^;\?allow_sign_up\s*=.*|allow_sign_up = true|' /etc/grafana/grafana.ini
# Xác nhận
grep -A3 '\[auth.ldap\]' /etc/grafana/grafana.ini
sudo systemctl restart grafana-server

Kiểm tra: Đăng nhập bằng nguyenvana / Ktv@Abc2026 → Grafana tự tạo account với role Editor (theo group mapping Technicians).


7.3. Kết nối Zabbix datasource và import dashboard
Configuration → Data Sources → Add data source → Zabbix
| Field | Value |
|---|---|
| URL | http://10.10.200.11:8080/api_jsonrpc.php |
| Username | Admin |
| Password | <zabbix-password> |
Click Save & Test → hiển thị “Zabbix API version: 7.4.x”.



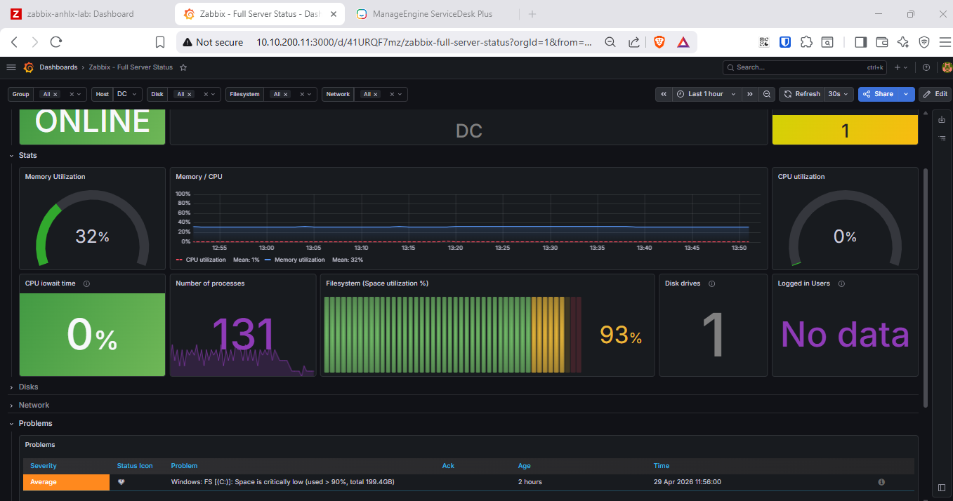
Import dashboard: Dashboards → New → Import → nhập ID 5363 → Load → Import.



8. Setup ServiceDesk Plus 14
8.1. Cài đặt SDP
# Copy file installer lên server
# scp "D:\softs\ManageEngine_ServiceDesk_Plus.bin" ubuntu@10.10.200.11:/tmp/
# Cài dependencies
sudo apt install -y libc6 libstdc++6 fontconfig libxi6 libxrender1 libxtst6
chmod +x /tmp/ManageEngine_ServiceDesk_Plus.bin
# Chạy installer (interactive console)
# sudo /tmp/ManageEngine_ServiceDesk_Plus.bin -i console
sudo env -i \
HOME=/root USER=root LOGNAME=root \
PATH=/usr/local/sbin:/usr/local/bin:/usr/sbin:/usr/bin:/sbin:/bin \
LANG=en_US.UTF-8 LC_ALL=en_US.UTF-8 \
/tmp/ManageEngine_ServiceDesk_Plus.bin -i console

| Prompt | Giá trị |
|---|---|
| Installation directory | /opt/ManageEngine/ServiceDesk |
| Web server port | 8400 |
| Start as service | Yes |




Chuyển SDP sang dùng PostgreSQL 16:
# Backup config gốc
cp /opt/ManageEngine/ServiceDesk/conf/database_params.conf \
/opt/ManageEngine/ServiceDesk/conf/database_params.conf.bak
cat > /opt/ManageEngine/ServiceDesk/conf/database_params.conf << 'DBEOF'
drivername=org.postgresql.Driver
url=jdbc:postgresql://localhost:5432/servicedesk?charSet=UTF-8&loginTimeout=30&socketTimeout=1200&connectTimeout=20&sslmode=disable
username=sdpadmin
password=sdp_admin_2026
rodatasource.drivername=org.postgresql.Driver
rodatasource.url=jdbc:postgresql://localhost:5432/servicedesk?charSet=UTF-8&loginTimeout=5&socketTimeout=1200&connectTimeout=5&sslmode=disable
rodatasource.username=sdpadmin
rodatasource.password=sdp_admin_2026
rodatasource.minsize=1
rodatasource.maxsize=20
minsize=5
maxsize=40
blockingtimeout=5
transaction_isolation=TRANSACTION_READ_COMMITTED
rodatasource.transaction_isolation=TRANSACTION_READ_COMMITTED
validconnectionsql=select 1 as test ;
exceptionsorterclassname=com.adventnet.db.adapter.postgres.PostgresExceptionSorter
rodatasource.exceptionsorterclassname=com.adventnet.db.adapter.postgres.PostgresExceptionSorter
trace.connections=true
DBEOF
# Khởi động SDP
cd /opt/ManageEngine/ServiceDesk/bin
sudo ./run.sh start
<img src="/assets/img/2026-04-23-automated-itil-workflow/45.png"/>
# Theo dõi log — chờ "Server startup in ... ms"
tail -f /opt/ManageEngine/ServiceDesk/logs/serverOut.txt
Tạo systemd service:
sudo tee /etc/systemd/system/sdp.service << 'EOF'
[Unit]
Description=ManageEngine ServiceDesk Plus
After=network.target postgresql.service
Requires=postgresql.service
[Service]
Type=oneshot
RemainAfterExit=yes
User=root
WorkingDirectory=/opt/ManageEngine/ServiceDesk/bin
ExecStart=/bin/bash -c 'cd /opt/ManageEngine/ServiceDesk/bin && ./run.sh start &'
ExecStop=/opt/ManageEngine/ServiceDesk/bin/run.sh stop
TimeoutStartSec=10
KillMode=none
[Install]
WantedBy=multi-user.target
EOF
sudo systemctl daemon-reload
sudo systemctl enable sdp

8.2. Đăng nhập lần đầu
Truy cập https://10.10.200.11:8400, đăng nhập administrator / administrator, đổi mật khẩu theo yêu cầu.




8.3. Tích hợp LDAP / Active Directory
Lưu ý: SDP có 2 tab riêng biệt:
- Active Directory: dùng khi server SDP join domain (Windows).
itil-stacklà Ubuntu không join domain → không dùng tab này.- LDAP: kết nối AD qua LDAP protocol (port 389) — dùng cho lab này.
Bước 1 — Bật LDAP Authentication:
Admin → Users & Permission → LDAP
Tích Enable LDAP Authentication → Save

Bước 2 — Add New Domain Controller:
Cuộn xuống phần Add New Domain Controller, điền:
| Field | Value |
|---|---|
| Domain Controller | ldap://10.10.200.12:389 (điền URI đầy đủ, không chỉ IP) |
| Username | svc-ldap@anhlx.lab (dùng UPN) |
| Password | Svc@Ldap2026 |
| Base DN | OU=ITIL-Lab,DC=anhlx,DC=lab |
| Search Filter | (&(objectClass=user)(objectCategory=person)) |
| LDAP Server Type | Microsoft Active Directory |
| Login Attribute Label | sAMAccountName |
| Mail Attribute Label | mail |
| Distinguished Name Attribute Label | distinguishedName |
Click Save → domain xuất hiện trong danh sách Domain Controllers phía dưới.


8.4. Tạo kỹ thuật viên từ AD, cấu hình Round-Robin và Escalation
Xóa 5 technician mẫu:
Admin → Users & Permission → Technicians → chọn tất cả → Actions → Delete.
Tạo 5 KTV — import qua CSV (SDP trên Linux không hỗ trợ “Import from AD”):
Nút “Import from AD” trong phần Users chỉ hoạt động khi SDP chạy trên Windows (dùng Windows API). Trên Ubuntu, dùng Import Wizard → CSV.
Tạo file technicians.csv trên máy tính:
Name,Login Name,Primary Email,Password,Description
Nguyen Van A,nguyenvana,nguyenvana@anhlx.lab,Ktv@Abc2026,L1 Technician
Tran Thi B,tranthib,tranthib@anhlx.lab,Ktv@Abc2026,L1 Technician
Le Van C,levanc,levanc@anhlx.lab,Ktv@Abc2026,L1 Technician
Pham Van D,phamvand,phamvand@anhlx.lab,Ktv@Abc2026,L2 Technician
Hoang Van E,hoangvane,hoangvane@anhlx.lab,Ktv@Abc2026,L3 Technician
Lưu ý header CSV: field email trong SDP là
Primary Email(không phảiKtv@Abc2026— LDAP override khi đăng nhập bằng password AD.
- File format: chọn
CSV→ Next - Upload file
technicians.csv - Map Fields — kiểm tra đủ 5 field:
| SDP Field | CSV Column |
|---|---|
| Name * | Name (col 1) |
| Login Name * | Login Name (col 2) |
| Primary Email | Primary Email (col 3) |
| Password | Password (col 4) |
| Description | Description (col 5) |
- Click Import
Sau khi import, user được tạo với role User — cần đổi thành Technician:
Admin → Users & Permission → Users → tick chọn các user cần đổi → Actions → Change as Technician
Hoặc ngay trên trang Technicians, dùng dropdown “Change as Technician” để chọn lần lượt từng user.



Cấu hình Round-Robin Auto Assign (chỉ L1):
Admin → Automation → Technician Auto Assign
| Field | Giá trị |
|---|---|
| Enabled | ☑ |
| Select Tech Auto Assign model | ● Round Robin |
| Execute when a request is | ● Created |
| Apply Tech Auto Assign while creating requests to | ● All Requests |
| Include or Exclude Technicians | ☑ Include: Nguyen Van A, Tran Thi B, Le Van C |
Chỉ include 3 KTV L1.
Pham Van D(L2) vàHoang Van E(L3) không nằm trong round-robin ban đầu — chỉ nhận ticket khi được escalate.
Click Save.


Cấu hình Escalation Rules:
SDP có sẵn 4 SLA mặc định. Escalation được cấu hình ngay trong form edit từng SLA (không phải tab riêng).
Admin → Automation → Service Level Agreements → click icon bút chì (✏) hoặc tên High SLA

Trong form Edit SLA - High SLA, có 2 section escalation riêng biệt:

Section “If response time is elapsed then escalate:”
- Tick ☑ Enable Level 1 Escalation
- Escalate to:
Pham Van D(L2) - Escalate After:
0Days4Hours0Minutes
⚠️ Escalation target phải là L2/L3 — không chọn L1 technician (nguyenvana, tranthib, levanc) vì đó là nhóm ban đầu nhận ticket.

Click Save. Lặp lại tương tự cho Medium SLA, Normal SLA, Low SLA.
Lưu ý: KTV L1 có thể chủ động chuyển ticket cho L2/L3 bằng cách vào ticket → Assign → chọn
Pham Van DhoặcHoang Van E.
8.5. Lấy API Token — cập nhật macro Zabbix
Trong môi trường lab tôi dùng account Administrator , thực tế cần phân quyền hợp lý .
Click vào avatar (góc trên phải) → chọn Generate Authtoken.

Trên popup, chọn tab Generate Authtoken → chọn Never expires → click Generate → copy Authtoken hiển thị trong ô vàng.

Copy authtoken, sau đó vào Zabbix:
Administration → Macros
| Macro | Value |
|---|---|
{$SDP_API_TOKEN} |
<authtoken-vừa-copy> |
{$SDP_URL} |
https://10.10.200.11:8400 |
{$TG_BOT_TOKEN} |
<bot-token-từ-BotFather> |
{$TG_CHAT_ID} |
<chat-id-group-hoặc-channel> |

8.6. Tạo Webhook Media Type gọi SDP API
Alerts → Media types → Create media type
- Name:
ServiceDesk Plus - Type:
Webhook
Xóa các parameter mặc định, thêm mới:
| Name | Value |
|---|---|
sdp_url |
{$SDP_URL} |
sdp_token |
{$SDP_API_TOKEN} |
event_id |
{EVENT.ID} |
host |
{HOST.NAME} |
trigger_name |
{TRIGGER.NAME} |
trigger_severity |
{TRIGGER.SEVERITY} |
event_status |
{EVENT.STATUS} |
event_time |
{EVENT.TIME} {EVENT.DATE} |
Script:
var params = JSON.parse(value);
// Round-robin chỉ trong nhóm L1 (3 KTV)
var l1Technicians = ['Nguyen Van A', 'Tran Thi B', 'Le Van C'];
var techIndex = parseInt(params.event_id) % 3;
var assignedTech = l1Technicians[techIndex];
// L2: Pham Van D — nhận escalation từ SDP SLA sau 4h
// L3: Hoang Van E — nhận escalation từ SDP SLA sau 8h
var priorityMap = {
'Not classified': 'Low',
'Information': 'Low',
'Warning': 'Medium',
'Average': 'Medium',
'High': 'High',
'Disaster': 'Urgent'
};
var priority = priorityMap[params.trigger_severity] || 'Medium';
var subject = '[' + params.trigger_severity + '] ' + params.trigger_name + ' - ' + params.host;
var description = 'Host: ' + params.host + '\n'
+ 'Trigger: ' + params.trigger_name + '\n'
+ 'Severity: ' + params.trigger_severity + '\n'
+ 'Status: ' + params.event_status + '\n'
+ 'Time: ' + params.event_time + '\n'
+ 'Event ID: ' + params.event_id;
var inputData = JSON.stringify({
"request": {
"subject": subject,
"description": description,
"priority": {"name": priority},
"requester": {"name": "administrator"},
"technician": {"name": assignedTech}
}
});
var req = new HttpRequest();
req.addHeader('Content-Type: application/x-www-form-urlencoded');
req.addHeader('authtoken: ' + params.sdp_token);
var url = params.sdp_url + '/api/v3/requests';
var postData = 'input_data=' + encodeURIComponent(inputData);
var response = req.post(url, postData);
Zabbix.log(4, 'SDP response: ' + response);
var respJson = JSON.parse(response);
if (respJson.response_status && respJson.response_status.status_code === 2000) {
return 'Ticket created: ' + respJson.request.id + ' -> Assigned: ' + assignedTech;
} else {
throw 'SDP API error: ' + response;
}

Thêm Message templates cho ServiceDesk Plus:
⚠️ Zabbix yêu cầu mỗi media type phải có ít nhất 1 Message template — dù webhook script xử lý qua
value/params, không dùng nội dung template. Thiếu template → lỗi “No message defined for media type” → action Failed.
Trong form media type ServiceDesk Plus → tab Message templates → Add:
| Message type | Subject | Message |
|---|---|---|
Problem |
{TRIGGER.NAME} |
{TRIGGER.NAME} |
Problem recovery |
{TRIGGER.NAME} |
{TRIGGER.NAME} |
Click Add sau mỗi dòng → Update để lưu.
8.7. Tạo Action tự động tạo ticket
Alerts → Actions → Trigger actions → Create action
Action tab:
| Field | Value |
|---|---|
| Name | Auto Create SDP Ticket |
| Conditions | Trigger severity >= Warning |

Operations tab → Add operation:
| Field | Value |
|---|---|
| Operation type | Send message |
| Send to users | Admin (Zabbix Administrator) |
| Send to media type | ServiceDesk Plus |

Recovery operations: thêm Send message để thông báo RESOLVED.
Gán media “ServiceDesk Plus” cho user Admin:
Users → Users → Admin → tab Media → Add
| Field | Value |
|---|---|
| Type | ServiceDesk Plus |
| Send to | 1 |
| When active | 1-7,00:00-24:00 |
| Use if severity | Tích hết |

Test webhook thủ công:
Alerts → Media types → ServiceDesk Plus → Test
Popup hiện ra các field — điền giá trị thật:
| Field | Giá trị điền vào |
|---|---|
event_id |
1 |
event_status |
PROBLEM |
event_time |
12:00:00 2026-04-23 |
host |
itil-stack |
sdp_token |
<authtoken-thật-vừa-copy-từ-SDP> |
sdp_url |
https://10.10.200.11:8400 |
trigger_name |
Disk space is critically low |
trigger_severity |
High |
Click Test.
Kết quả hiện trong ô Response: Ticket created: <ID> -> Assigned: Nguyen Van A


8.8. Tích hợp Telegram Alert
Tạo Telegram Bot:

Cập nhật macro Zabbix tại Administration → General → Macros (đã thêm {$TG_BOT_TOKEN} và {$TG_CHAT_ID} ở mục 8.5).
Tạo Media Type Telegram:
Alerts → Media types → Create media type
- Name:
Telegram - Type:
Webhook
Thêm parameter:
| Name | Value |
|---|---|
bot_token |
{$TG_BOT_TOKEN} |
chat_id |
{$TG_CHAT_ID} |
host |
{HOST.NAME} |
trigger_name |
{TRIGGER.NAME} |
trigger_severity |
{TRIGGER.SEVERITY} |
event_status |
{EVENT.STATUS} |
event_time |
{EVENT.TIME} {EVENT.DATE} |
event_id |
{EVENT.ID} |
Script:
var params = JSON.parse(value);
var severityEmoji = {
'Not classified': '⚪',
'Information': '🔵',
'Warning': '🟡',
'Average': '🟠',
'High': '🔴',
'Disaster': '💀'
};
var statusEmoji = params.event_status === 'RESOLVED' ? '✅ RESOLVED' : '🔥 PROBLEM';
var emoji = severityEmoji[params.trigger_severity] || '⚪';
var text = emoji + ' *' + statusEmoji + '*\n'
+ '*Host:* ' + params.host + '\n'
+ '*Trigger:* ' + params.trigger_name + '\n'
+ '*Severity:* ' + params.trigger_severity + '\n'
+ '*Time:* ' + params.event_time + '\n'
+ '*Event ID:* ' + params.event_id;
var req = new HttpRequest();
req.addHeader('Content-Type: application/json');
var url = 'https://api.telegram.org/bot' + params.bot_token + '/sendMessage';
var body = JSON.stringify({
chat_id: params.chat_id,
text: text,
parse_mode: 'Markdown'
});
var response = req.post(url, body);
Zabbix.log(4, 'Telegram response: ' + response);
var resp = JSON.parse(response);
if (resp.ok) {
return 'Telegram sent: message_id=' + resp.result.message_id;
} else {
throw 'Telegram API error: ' + response;
}

Thêm Message templates cho Telegram:
Trong form media type Telegram → tab Message templates → Add:
| Message type | Subject | Message |
|---|---|---|
Problem |
{TRIGGER.NAME} |
{TRIGGER.NAME} |
Problem recovery |
{TRIGGER.NAME} |
{TRIGGER.NAME} |
Click Add sau mỗi dòng → Update để lưu.
Gán media “Telegram” cho user Admin:
Users → Users → Admin → tab Media → Add
| Field | Value |
|---|---|
| Type | Telegram |
| Send to | 1 |
| When active | 1-7,00:00-24:00 |
| Use if severity | Tích hết |

Thêm Telegram vào Action đã tạo:
Alerts → Actions → Auto Create SDP Ticket → Operations → Add operation:
| Field | Value |
|---|---|
| Operation type | Send message |
| Send to users | Admin |
| Send only to | Telegram |

Recovery operations: thêm operation Telegram tương tự để nhận thông báo RESOLVED.
Test thủ công:
Alerts → Media types → Telegram → Test
⚠️ Popup test không tự resolve global macro — phải nhập giá trị thật vào
bot_tokenvàchat_id.
| Field | Giá trị điền vào |
|---|---|
bot_token |
<bot-token-thật-từ-BotFather> |
chat_id |
<chat_id-thật-của-group> (số âm, ví dụ -1001234567890) |
event_id |
1 |
event_status |
PROBLEM |
event_time |
12:00:00 2026-04-23 |
host |
itil-stack |
trigger_name |
Disk space is critically low |
trigger_severity |
High |
Click Test → kiểm tra Telegram group nhận được tin nhắn.


9. Test Automated Workflow
9.1. Test: Disk Full
Trên itil-stack (Ubuntu):
# Kiểm tra dung lượng trống trước
df -hT /
# Tính count cần thiết để đạt >90% disk:
# count = (total_GB * 0.90 - used_GB) * 1024
# Ví dụ disk 194G, used 14G: count = (194*0.9 - 14)*1024 = 160,768 → dùng 163000 cho chắc
dd if=/dev/zero of=/tmp/fill_disk_test bs=1M count=163000 status=progress
# Kiểm tra — Use% phải >90%
df -hT /

Trên dc (Windows):
# Tạo file lớn chiếm dung lượng C:
# Tính: disk 199GB, used ~15GB → cần fill ~164GB để vượt 90%
# (total_GB * 0.90 - used_GB) = (199*0.9 - 15) ≈ 164GB → dùng 170GB cho chắc
$path = "C:\fill_disk_test.tmp"
$fs = [System.IO.File]::Create($path)
$fs.SetLength(170GB)
$fs.Close()
# Kiểm tra — Used% phải >90%
Get-PSDrive C

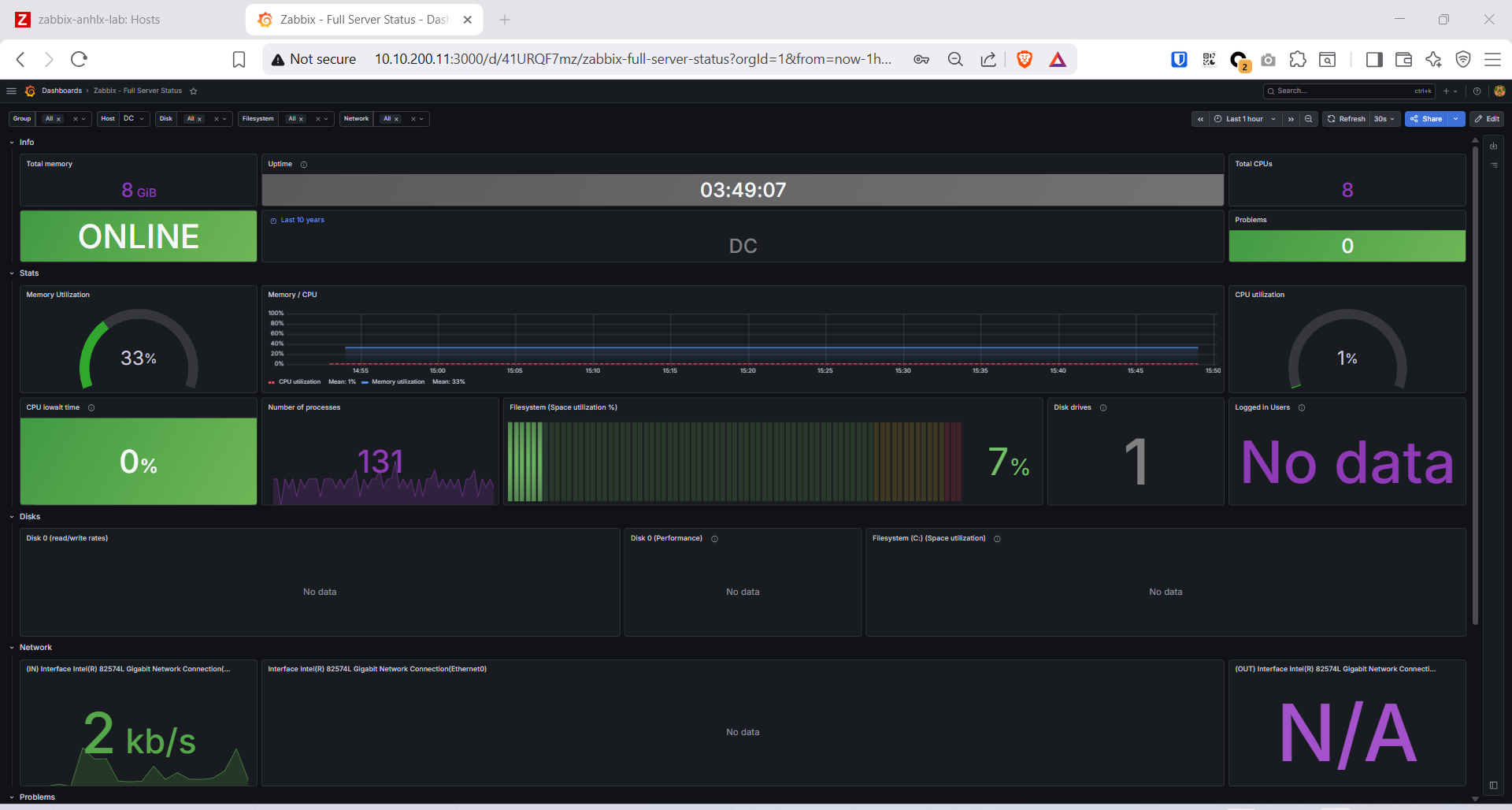
Kết quả mong đợi (1–2 phút):
- ✅ Zabbix trigger
Disk space is critically lowkích hoạt - ✅ Webhook gọi SDP API → ticket mới, assign round-robin cho KTV AD
- ✅ Telegram gửi tin nhắn 🔥
PROBLEM | itil-stack | Disk space is critically low - ✅ Grafana panel cập nhật active problems




Dọn dẹp:
rm /tmp/fill_disk_test
Remove-Item "C:\fill_disk_test.tmp"
10. Kết quả
| Sự kiện | Zabbix | SDP | Telegram | Grafana |
|---|---|---|---|---|
| Disk > 90% | Alert PROBLEM | Ticket tạo tự động | 🔥 PROBLEM | Panel cập nhật |
Escalation logic:
[Ticket tạo] → Round-robin L1:
event_id mod 3 = 0 → Le Van C
event_id mod 3 = 1 → Nguyen Van A
event_id mod 3 = 2 → Tran Thi B
[Sau 4 giờ chưa xử lý] → Escalation L2: Pham Van D
[Sau 8 giờ chưa xử lý] → Escalation L3: Hoang Van E
Xác thực tập trung qua AD:
| Hệ thống | Phương thức | Tài khoản AD |
|---|---|---|
| ServiceDesk Plus | LDAP Import + Auth | L1: nguyenvana, tranthib, levanc / L2: phamvand / L3: hoangvane |
| Zabbix | LDAP Auth (sAMAccountName) |
Tất cả 5 KTV |
| Grafana | LDAP Auth (ldap.toml) |
Tất cả 5 KTV |
Tóm tắt các endpoint:
| Service | URL | Credentials |
|---|---|---|
| Zabbix | http://10.10.200.11:8080 |
Admin / <password> |
| Grafana | http://10.10.200.11:3000 |
admin / <password> hoặc AD user |
| ServiceDesk Plus | https://10.10.200.11:8400 |
administrator / <password> hoặc AD user |
Thứ tự khởi động toàn bộ stack:
# 1. PostgreSQL
sudo systemctl start postgresql
# 2. Zabbix
sudo systemctl start zabbix-server zabbix-agent2
# 3. Nginx + PHP (Zabbix frontend)
sudo systemctl start nginx php8.1-fpm
# 4. Grafana
sudo systemctl start grafana-server
# 5. SDP
sudo systemctl start sdp
Hướng phát triển tiếp theo:
- Auto-resolve ticket SDP khi Zabbix báo RECOVERY
- Email notification qua SMTP relay của AD (Exchange/Postfix)
- Weekly incident report tổng hợp tự động mỗi thứ Hai